Final Presentation EL2-072 Detectrion
Last Updated: 23/07/2025 10:14 Created at: 23/07/2025 09:55


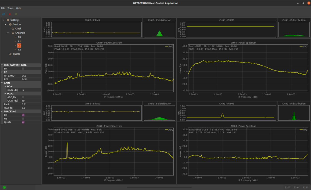
On 15 July 2025, Saphyrion SAGL (CH), presented the final results of the project NAVISP-EL2-072 DETECTRION. The project showcased the development of a novel, low-cost Real-Time Spectrum Analyzer (RTSA) designed to address the growing threat of GNSS interference. The project responded to the increasing prevalence of jamming and spoofing—particularly in conflict zones—by proposing a scalable, field-deployable solution for spectrum surveillance.
The core innovation was the adaptation of 5G-optimized SDR chips (ADRV9009) to implement a parallel filter architecture, enabling 200 MHz bandwidth per channel. This allowed DETECTRION to monitor multiple frequency bands simultaneously, including those beyond GNSS. The team overcame significant design challenges, such as managing high input levels and synchronizing channels with a single local oscillator, by engineering a custom radiofrequency front-end and signal processing chain.
Thanks to its reconfigurable software and firmware, DETECTRION can be adapted into a four-channel receiver up to Ka-band frequencies. Thanks to this flexibility, DETECTRION can extend its use beyond GNSS, for example, to mobile network interference detection monitor multiple frequency bands in parallel. DETECTRION thus proves to be a compact, high-performance spectrum analyzer suitable for diverse environments.
Looking ahead, Saphyrion envisions a compact version for spaceborne payloads, customization for other frequency bands, and potential IPR licensing for its high-speed FPGA-based DSP techniques.
The project was supported through NAVISP Element 2, ESA’s programme supporting PNT competitiveness for European & Canadian industry. The slides of this final presentation can be found here.